在由SMM主办的2025SMM锌业大会-锌盐氧化锌及锌二次资源发展论坛上,鑫联环保科技股份有限公司集团副总裁兼总工程师 高扬针对“含锌漆渣中锌的回收技术和应用”的话题作出分享。

一、市场分析01:涂装漆渣特性及危害

漆渣来源于船舶、海洋工程、道路桥梁等领域工件附着涂料及喷涂料产生的废漆渣,近两年全国漆渣年产生量超350万吨,产量巨大。
涂装漆渣在《国家危险废物名录》中的编号为HW12 900-299-12,即生产、销售及使用过程中产生的失效、变质、不合格、淘汰、伪劣的油墨、染料、颜料、油漆。属于有毒、易燃性危险废弃物。
一、市场分析02:含锌漆渣来源

一、市场分析0 3 : 含锌漆渣回收市场规模估算
2023年中国锌需求量698万吨,2023年中国含锌涂料消费占比14%,2023年可回收含锌漆渣144万吨,2023年可回收含锌漆渣锌产量36万吨。
二、技术介绍01:全球独有的含锌漆渣中锌的回收技术
1. 漆渣处理处置方式问题
漆渣含有大量的有价金属元素,有远高于其它固废的资源化利用潜力。
2. 环境问题
现有漆渣处理技术难以从根本上解决重金属,且具有相当的环境污染问题。
3. 产品种类和品质
本技术资源化回收产品为高纯度锌片或锌锭,锌是仅次于铝和铜的第三大有色金属,在国民经济中具有重要地位,有更高的回收价值。

用含锌漆渣代替部分火法富集用含锌原料和商业金属锌粉,节约了原料成本同时充分利用其中的重金属,产出有更高综合价值的锌产品。
漆渣的传统处理方法不能充分利用其中的高价值金属元素,且无法彻底解决重金属问题从而对环境污染严重。采用低含锌漆渣火法富集产生次氧化锌产品用于湿法冶炼、高含锌漆渣代替商业金属锌粉净化除杂的技术实现了宽品位含锌漆渣的处理利用。
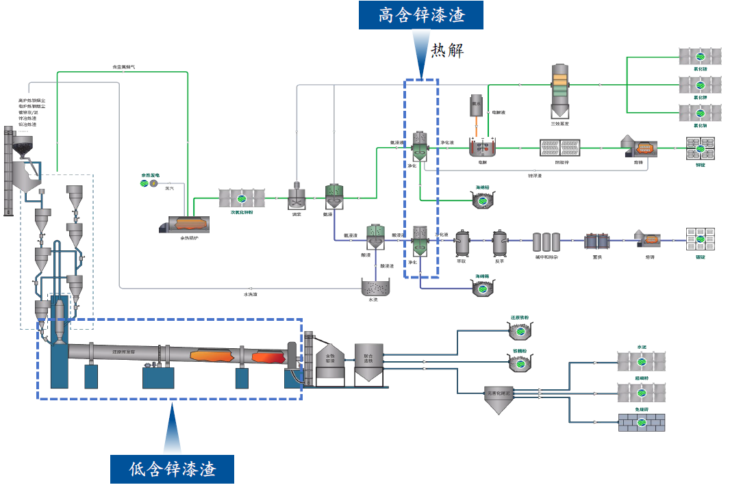
二、技术介绍02:氨法协同窑炉处理含锌漆渣工艺介绍

针对含锌铟固危废而自主研发积累的“火法富集-湿法脱杂-分级提取-多段耦合-集成处理”核心技术体系,已发展至第七代“铵络分离”法。
本技术在全球范围内尚无其他企业熟练掌握。
本技术主流程相比酸法体系由8步减少至5步(配液→浸出→净化→电解→熔铸),减省了碱洗、除铁、除氯等复杂工序。
将高含锌漆渣通过热解工艺脱除有机组分后可用于代替商业锌粉净化除杂,满足生产电积锌的要求。
将低含锌漆渣用于火法,代替部分原料节省成本同时充分利用其中的高价值金属组分。
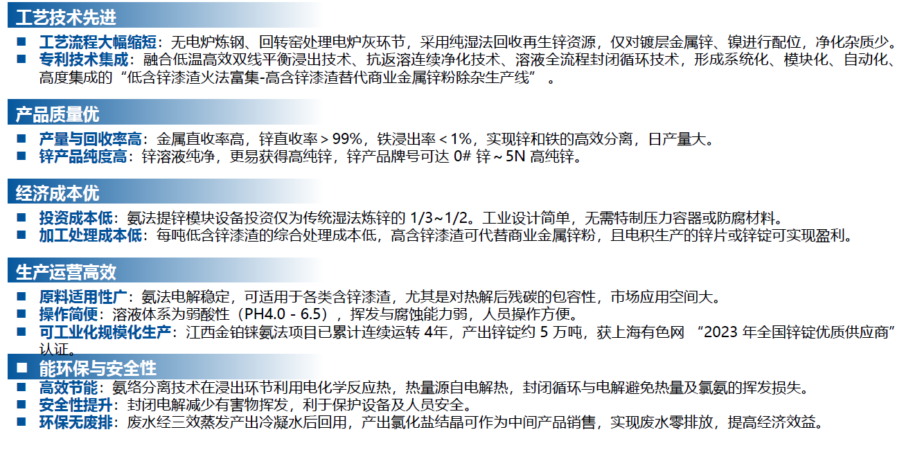
二、技术介绍03:技术优势

二、技术介绍04:产品及其优势

三、年处理20万吨含锌漆渣项目概述及优势

四、投资测算:以年处理20万吨含锌漆渣为例












